| Vacuum Tube Tester Hickok 600A 修理記録 |
| 整流管83・5Y3GTをダイオードに単純に交換すると、電源が強化する事になり、相互コンダクタンス(conductance)の測定には信頼性(精度)が増すことになります。 しかし、チャートの「Aver.Mut.Cond.」とは誤差がでます。又、他の試験方法にも誤差がでます。よって、回路の変更、全体的な調整・校正が必要となります。 電極設定のツマミの回転数字が、TV**シリーズとは逆です。 |
A. 修理前の状況。
C. 修理状況。
E. 測定・調整。 F. GM直読み最終校正・測定 G. 高GM管、高出力管のGM測定 H. 最近の真空管のGM測定+波形確認 K. 変更回路図 |
| A. 修理前の状況。 画像をクリックすると、大きく(横幅2050ドット)表示されます。 A11. 外観 左前上から見る。 |
![]() |
| A12. 外観 左前下から見る |
![]() |
| A13. 外観 左後上から見る |
![]() |
| A14. 外観 左後下から見る |
![]() |
| A21. 上蓋を開ける。 |
![]() |
| A22. 表パネル、結構綺麗です! |
![]() |
| A31. パネル裏、殆ど製作時のままで、手が入れてない。 「整流管83」 & 「整流管5Y3GT」 は取り外してあります。 |
![]() |
| A32. パネル裏、上から見る。 「整流管83」 & 「整流管5Y3GT」 は取り外してあります |
![]() |
| A33. パネル裏、下から見る。 「整流管83」 & 「整流管5Y3GT」 は取り外してあります |
![]() |
| A41. プレートキャップ線。 |
![]() |
| A42. 電源コードは太く堅い。 |
![]() |
| A51. ロールシートは、 非常に綺麗。 |
![]() |
| A52. ロールシート機構部 歯車にも消耗が見られない。 |
![]() |
| A61. 電源トランス、(TVA−* シリーズと比べて)非常に容量が小さい。 これでは最近の大型管(KT−88等)測定は、短時間で行い、十分に測定間隔を開けて測定すること。 |
![]() |
| A62. 電源トランス2 |
![]() |
| A71. 1960年代の水銀たっぷり入った「整流管83」 |
![]() |
| C. 修理状況。 画像をクリックすると、大きく(横幅2050ドット)表示されます。 C1. 電源トランスを取り外す。 |
![]() |
| C10. 修理前 取り出した、電源トランス。 |
![]() |
| C11. 修理後 電源トランス |
![]() |
| C12. 修理前 電源トランス2 |
![]() |
| C13. 修理(巻替)後 電源トランス2 |
![]() |
| C14. 電源トランス修理 ヒータ巻き線を取り、「整流管83」のヒーター巻線が表れる。 |
![]() |
| C15. 電源トランス修理 ヒータ巻き線を取り、「整流管83」のヒーター巻線が表れる。 |
![]() |
| C16. 電源トランス修理 「整流管83」のヒーター巻線+「整流管5Y3GT」のヒーター巻線を取り、信号AC「2.5V」巻線 |
![]() |
| C17. 電源トランス修理 「整流管83」のヒーター巻線+「整流管5Y3GT」のヒーター巻線を取り、信号AC「2.5V」巻線 |
![]() |
| C18. 電源トランス修理 信号AC「2.5V」巻線+スクリーン160V巻き線を取り、プレート「170V」巻線の層間絶縁破壊部分 |
![]() |
| C19. 電源トランス修理中 プレート「170V」巻線の電圧確認 |
![]() |
| C20. 電源トランス修理中 ヒータ巻線を残し、完成 |
![]() |
| C21. 電源トランス修理中 巻線完了 |
![]() |
| C22. 電源トランス修理中 巻線完了2 |
![]() |
| C23. 電源トランス修理中 鉄心は日本の「EIコア」とは異なり1品種 |
![]() |
| C24. 完成電源トランス、巻き線の引き出し線出口が変わり、1部位置がオリジナルとは異なる。 |
![]() |
| C31. 修理中 プレート電圧が規定(150V)なのに「LineAdjust設定」でMeterが振り切れる原因はシャント抵抗断線 ほどいて、巻き直し修理 |
![]() |
| C32. 修理前 プレートキャップ線。 |
![]() |
| C33. 修理後 プレートキャップ線、柔らかい金糸線使用する。 |
![]() |
| C34. 修理前 太く堅い電源コード。 |
![]() |
| C35. 修理(交換)後 柔らかいビニール電源コードを使用。 |
![]() |
| C41. 修理中 メータに保護ダイオード取り付け。 電源表示にオクタルソケットの中心にLED取り付け。 |
![]() |
| C42. 修理後 5ピン・6ピン真空管ソケットの中心にLED取り付け。 |
![]() |
| C43. 7ピンMT、9ピンMT、8ピンUSソケットにアダプター取り付け。 |
![]() |
| C44. 修理後 100V電源で使用するので、電源電圧調整VRを左右から使用する。 これで左右から調整出来るので、長持ちする。 |
![]() |
| C45. 電源電圧を115Vに昇圧するトランスを内蔵する。 かつ、このトランスで「信号AC2.5V」を供給する。 |
![]() |
| C51. 115V昇圧トランス製作、 SONYの「15VDC 1A」のACアダプターを流用する。 隙間を利用して巻き線し、電圧確認、4回巻きで=0.878Vの結果から2.5V=19回。 |
![]() |
| C52. 115Vトランス製作、 巻き線完了、左黒2本=1次100V巻線、左白2本=2.5V巻線、右2本=15V巻き線。 |
![]() |
| C53. 115V昇圧トランス製作、 巻き線完了。 |
![]() |
| C54. 115Vトランス製作、 完成、2.5V確認。 |
![]() |
| C61. 修理中 English VR の点検・調整。 |
![]() |
| C62. 修理中 English VR の点検・調整2。 |
![]() |
| C63. 修理中 Line Adjust。 |
![]() |
| C71. 修理中 ケース中の補修、ひび割れや隙間に接着材を流し込む。 |
![]() |
| C72. 修理後 ケース中の塗装。 |
![]() |
| C73. 修理中 ケースの補修、レザーの剥がれ、浮きに接着材を流し込む。 |
![]() |
| C74. 修理後 ケースの塗装。 |
![]() |
| C75. 修理中 上ケースの補修、レザーの剥がれ、浮きに接着材を流し込む |
![]() |
| C76. 修理後 ケース蓋の塗装。 |
![]() |
| C77. 修理中 上ケース裏の補修、レザーの剥がれ、浮きに接着材を流し込む |
![]() |
| C78. 修理後 ケース蓋中の塗装 |
![]() |
| C81. 交換した部品 |
![]() |
| C91. 修理前 パネル裏、 「整流管83」 & 「整流管5Y3GT」 は取り外してあります。 |
![]() |
| C92. 修理後 パネル裏、 「整流管83」 & 「整流管5Y3GT」 は使用しません。 |
![]() |
| C93. 第1段階完成 |
![]() |
| C94. 完成 |
![]() |
| C95. カラーツマミを付けて、最終完成 |
![]() |
| E. 測定・調整。 画像をクリックすると、大きく(横幅2050ドット)表示されます。 E1. 測定、6CA7(EL−34)を測定。 |
![]() |
| E2. 測定、5AR4を測定。 |
![]() |
| E3. 測定、ECC83(12AX7)を測定。 |
![]() |
E51. トランスを巻き替え+整流管をダイオードに交換しましたので以下の改造・調整が必要です。
|
![]() |
| E52. 測定、 電力増幅管6CA7(EL−34)。 相互コンダクタンス=9000〜11000μmho(1960/1962ナショナル真空管ハンドブックより) |
![]() |
| E53. 測定、 水平偏向発振・垂直偏向発振・出力用 双3極管12BH7。 相互コンダクタンス=3100μmho(1960/1962ナショナル真空管ハンドブックより) |
![]() |
| E54. 測定、 高周波増幅用 双3極管12AT7。 相互コンダクタンス=3750〜6700μmho(1960/1962ナショナル真空管ハンドブックより) |
![]() |
| E55. 測定、 高周波増幅5極管6AU6。 相互コンダクタンス=3900〜5200μmho(1960/1962ナショナル真空管ハンドブックより) |
![]() |
| E57. 調整を終え完成、 真空管のデーターも豊富で使いやすい。 |
![]() |
| F. GM直読み最終校正・測定。 画像をクリックすると、大きく(横幅2050ドット)表示されます。 Hickok 600AはEp=150V、Esg=130V、eg1=2.5Vの固定で測定します。 真空管メーカの規格表は6GB8やKT88等の大型の出力管はEp、Esgの電圧が高く、電流も多く流れる為、誤差がでます。 TV球や後発の高GM管は、eg1がもっと小さいので、誤差がでます。 F11. 3000μmhoレンジでの「12BH7」測定=2600μmho、この試験の為、少しぼけた3000μmho以内のを使用する。 |
![]() |
| F12. 6000μmhoレンジでの12BH7測定、 Gm=2600μmho |
![]() |
| F13. 15000μmhoレンジでの12BH7測定、Gm=2600μmho |
![]() |
| G. 高GM管、高出力管のGM測定。 画像をクリックすると、大きく(横幅2050ドット)表示されます。 G11. 15000μmhoレンジでの高GM管6DJ8測定、Gm==10250μmho。 相互コンダクタンス=12500μmho「Ep=90V、Ip=15mA、eg1=−1.3V」(1960/1962ナショナル真空管ハンドブックより)。 相互コンダクタンス=12250μmho(RC−30 Receiving Tube Manualより)。 相互コンダクタンス=12500μmho「Ep=90V、Ip=15mA、Eg1=−1.3V、」(インプレス オーディオ用真空管マニアルより)。 2.5Vの信号電圧では大きすぎて、誤差大きい。 |
![]() |
| G12. 15000μmhoレンジでの高GM管6DJ8−2本目、Gm=測定=12250μmho。 相互コンダクタンス=12500μmho「Ep=90V、Ip=15mA、eg1=−1.3V」(1960/1962ナショナル真空管ハンドブックより)。 相互コンダクタンス=12250μmho(RC−30 Receiving Tube Manualより)。 相互コンダクタンス=12500μmho「Ep=90V、Ip=15mA、Eg1=−1.3V、」(インプレス オーディオ用真空管マニアルより)。 2.5Vの信号電圧では大きすぎて、誤差大きい。 |
![]() |
| G13. 6DJ8−2本目測定の入出力波形、赤色=グリッド電圧、黄色=プレート電圧。 |
![]() |
| G14. 15000μmhoレンジでの高GM管6RHH8測定、Gm=8200μmho。 |
![]() |
| G15. 「6RHH8」測定の入出力波形、赤色=グリッド電圧、黄色=プレート電圧。 |
![]() |
| G2. 15000μmhoレンジでの高GM管6BQ5測定、Gm=77250μmho。 相互コンダクタンス=11300μmho「Ep=250V、Esg=250V、Ip=48mA、eg1=−7.3V」(1960/1962ナショナル真空管ハンドブックより)。 2.5Vの信号電圧では大きすぎて、誤差大きい。 |
![]() |
| G31. 15000μmhoレンジでの虎の子6GB8測定、Gm=9250μmho。 コンダクタンス=20000μmho「Ep=250V、Esg=250V、Ip=140mA、eg1=−8V」(誠文堂新光社 実用真空管ハンドブックより)。 電流容量が足りず、誤差大きい。 |
![]() |
| G32. 15000μmhoレンジでの高出力管6GB8測定、6GB8を挿入してから、Line電圧を設定する。 |
![]() |
| G33. 15000μmhoレンジでの高出力6GB8測定、Gm=14500μmho。 コンダクタンス=20000μmho「Ep=250V、Esg=250V、Ip=140mA」(誠文堂新光社 実用真空管ハンドブックより)。 かなり改善されましたが? |
![]() |
| G41. 15000μmhoレンジでの高出力管KT88測定、Gm=8700μmho。 相互コンダクタンス=11500μmho「Ep=250V、Esg=250V、Ip=140mA」(インプレス オーディオ用真空管マニアルより)。 電流容量が足りず、誤差大きい。 |
![]() |
| G42. 15000μmhoレンジでの高出力管KT88測定、KT88を挿入してから、Line電圧を設定する |
![]() |
| G43. 15000μmhoレンジでの高出力管KT88測定=10500μmho 相互コンダクタンス=11500μmho「Ep=250V、Esg=250V、Ip=140mA」(インプレス オーディオ用真空管マニアルより) かなり改善されました。 |
![]() |
| G51. 15000μmhoレンジでの高出力管6CA7測定、6CA7を挿入してから、Line電圧を設定する。 |
![]() |
| G52. 15000μmho高出力管6CA7測定、Gm=8750μmho。 コンダクタンス=11000μmho「Ep=250V、Esg=250V、Ip=70mA、eg1=−14.5V」(誠文堂新光社 実用真空管ハンドブックより)。 誤差大きい。 |
![]() |
| H. 最近の真空管のGM測定+波形確認。 画像をクリックすると、大きく(横幅2050ドット)表示されます。 H1. 右のデジタルオシロはデモで拝借。 「YOKOGAWA DLM2024」 |
![]() |
| H21. JJ−ECC99、electro−harmonix12BH7AEH。 「購入先はこちら」 |
![]() |
| H22. 6000μmhoレンジでのJJ−ECC99測定、Gm=6000μmho。 |
![]() |
| H23. 「JJ−ECC99」測定の入出力波形、赤色=グリッド電圧、黄色=プレート電圧。 |
![]() |
| H24. 6000μmhoレンジでのelectro−harmonix12BH7AEH測定、Gm=3100μmho。 |
![]() |
| H25. 「electro−harmonix12BH7AEH」測定の入出力波形、赤色=グリッド電圧、黄色=プレート電圧。 |
![]() |
| H31. JJ−ECC81、electro−harmonix12AT7EH。 「購入先はこちら」 |
![]() |
| H32. 6000μmhoレンジでのJJ−ECC81測定、Gm=5500μmho。 |
![]() |
| H33. 「JJ−ECC81」測定の入出力波形、赤色=グリッド電圧、黄色=プレート電圧。 |
![]() |
| H34. 6000μmhoレンジでのelectro−harmonix12AT7EH測定、Gm=4000μmho。 |
![]() |
| H35. electro−harmonix12AT7EH測定の入出力波形、赤色=グリッド電圧、黄色=プレート電圧。 |
![]() |
| H41. electro−harmonix12AX7EH、SOVTEC12AX7WA、JJ−ECC83S。 「購入先はこちら」 |
![]() |
| H42. 3000μmhoレンジでのelectro−harmonix12AX7EH測定、Gm=1550μmho。 |
![]() |
| H43. lectro−harmonix12AX7EH測定の入出力波形、赤色=グリッド電圧、黄色=プレート電圧。 |
![]() |
| H44. 3000μmhoレンジでのSOVTEC12AX7WA測定、Gm=1600μmho。 |
![]() |
| H45. SOVTEC12AX7WA測定の入出力波形、赤色=グリッド電圧、黄色=プレート電圧。 |
![]() |
| H46. 3000μmhoレンジでのJJ−ECC83S測定=1750μmho。 |
![]() |
| H47. JJ−ECC83S測定の入出力波形、赤色=グリッド電圧、黄色=プレート電圧。 |
![]() |
| K. 変更回路図。 画像をクリックすると、大きく(横幅2050ドット)表示されます。 K11. 修理前 修理前 Emisson Measurement Circuit 「回路図は全て830Wより引用」 |
![]() |
| K12. 修理後 Emisson Measurement Circuit |
![]() |
| K21. 修理前 Plate・Screen Supply Circuit |
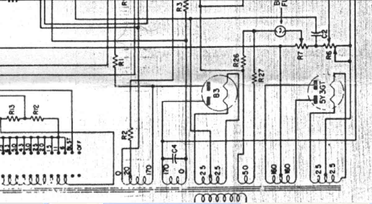
![]() |
| K22. 修理後 Plate・Screen Supply Circuit。 プレート回路にゼナーダイオード挿入して、他の機種との同調の為、150V確定する。 |
![]() |
| |
| ここに掲載された写真は、その肖像権・版権・著作権等は、放棄しておりません。 写真・記事を無断で商用利用・転載等することを、禁じます。 Copyright(C) 2023 Amp Repair Studio All right reserved. |